Почему же серьезные iGaming SEO аффкомманды размещают свой контент на трастовых сайтах крупных СМИ?
Возникло желание поспорить с выводами канала R2B в их посте SEO. Серьезные iGaming SEO аффкомманды, размещают свой контент на трастовых сайтах крупных СМИ.
Выводы R2B:
Крупные iGaming аффкомманды, начали применять тактику SEO-диверсификации, официально размещая гемблинг-контент не только на своих сайтах, но и на сайтах сторонних трастовых СМИ.
Как дела обстоят на самом деле?
Начну сразу с выводов:
- Это не диверсификация, это полноценный метод работы, соответствующий тенденциям топа. Как минимум, цена такой сделки обходится на порядок дешевле (не только по деньгам, но и по времени), нежели самостоятельный запуск крупного проекта. Зачем покупать новый askgamblers, если в топе начали качать сми (запускать новый askgabmlers - вообще мертвая затея)
- iGaming аффкоманды начали применять эту тактику порядка двух лет назад (просто в другом виде). Мне кажется, уже даже заканчивают.
- Гуглу похуй на ваши старания, ваш EAT / YMYL. Google - это просто большая Data Science моделька с кучей матана под капотом.
Давайте разбираться что да как на реальных примерах.
outlookindia.com
Один из моих фаворитов в последние дни, хорошо описывает суть происходящего сейчас в топе. Outlook- это еженедельный новостной журнал на английском и хинди , издаваемый в Индии.


Окей, все ясно. Тематика СМИ, жиру полно, ГЕО - Индия.
*Чтобы увидеть графики поближе - просто приближайте картиночки, или открывайте изображения в новой вкладке.
Взглянем на топ-страницы по релевантным нам тематикам:

Бум! 550к органик трафика меньше чем за 4 месяца, при условии, что в январе 2023-го было всего 20к. И это только релевантная гембла. Этот сайт запылесосит абсолютно любой интент, который вы ему выдадите, будь то роблокс или какая-нибудь астрология. Что еще более страшно - в абсолютно любом гео.

Давайте взглянем, как это выглядит с позиции ГЕО, где ты можешь кропеть над своим суперузкотематическим ревьюшником с облизанным с ног до головы EAT / YMYL / GOOGLE-POHUI-NA-TVOI-PHANTAZII.
Чувствуешь себя хитровыебанным чуваком, кто качает нишевый сайт под бездепозитные бонусы в Канаде уже более 10 лет?

Ну, здарова, как там SEO-шится?
Может быть ты хитрец, который знает локальные особенности, и работаешь под какие-то хитрые запросы, типа “pokies” в Австралии?

Ладно, как скажешь. Тут еще и не одним сайтом СМИ в топ-10 едины.
“Не, ну тут нишевый запрос, плохой пример”, скажете вы. Ладно.
Взглянем на выдачу самому основному мейн запросу в Австралии (online casino australia)

Сколько лет и бюджетов займет твой топ по этому запросу? А сколько усилий займет одна статья, чтобы запылесосить твой топ? Пожалуй, не хватает еще парочку таких крупных медиа, чтобы вообще выжать все SEO-шные творения.
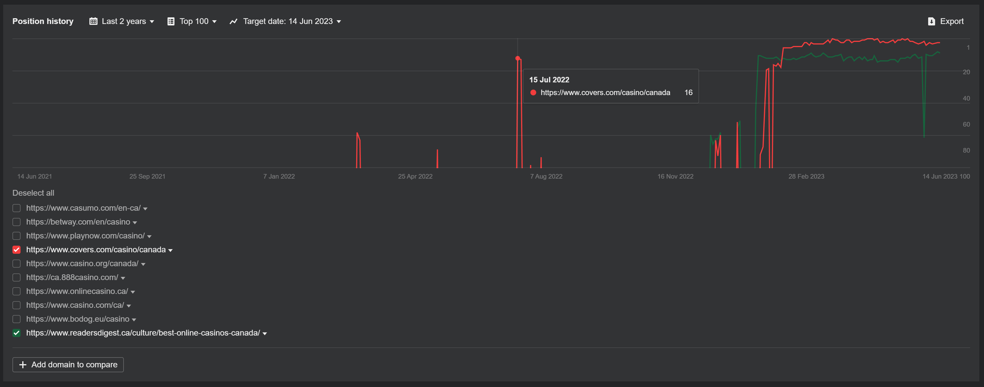
Как там дела у титанически несдвигаемого топа в Канаде?

В общем, с сайтом outlook суть вы уловили. Особо любопытные могут сами зайти, и ручками перебрать все интересующее.
Предыстория
Взглянув лишь на этот пример может выглядеть так, будто это действительно новое веяние, но тут решает опыт и долгосрочное наблюдение за выдачей.
Для начала, вернемся к запросу “online pokies” в Австралии, который я упоминал выше:

Ну и еще для затравочки Канада:

Если поставить галочки на все сайты, кроме указанных - у всех будет история больше двух лет минимум.
Окей, по миганиям в выдаче, пока поверхностно можно откатываться назад уже почти на годик. Пока мы наблюдаем тенденцию - СМИ резко влетают в топ. Ладно, оставим это как улику.
Начнем со старта.
Их величество - ДРОПЫ.
Все началось именно с них. Когда-то давно-давно они перестали работать. И когда-то относительно недавно они внезапно вновь заработали.
Они первыми начали переворачивать игру +- 2-3 года назад.
Давайте в график выше добавим один скромный домен - “nbso.ca”…

Поздравляю! Вы наблюдаете магию апдейтов гугла.
Относительно недавно дропы в бурже работали почти как дропы в ру. Можно было сожрать какой-то запрос просто на трасте жирности дропа (в случае с nbso.ca - это был запрос “online casino”). У сайта на этом дропе не было нихуя из современных требований - до пизды на это ваше EAT, YMYL, граф знаний, картинки в тексте, содаржение, списки, таблички. Похуй. Полотно контента, табличка рейтинга, хватит.
Само собой, примеры подобные примеру выше, начали брать на вооружение все передовые SEO афф команды. Все это привело к лютому загаживанию топов дропами по всем фронтам. В итоге, в нерегулируемых гео тема сошла на нет. Как видим, проработав порядка двух лет уж точно.
В регулируемых же гео тема еще работает, пушто на трастовых площадках сложно удержать публикацию сми на тему казино, но информационный контент по прежнему пожирается с большим удовольствием.
И в купе со всем этим происходит и старение выдачи. Сначала дропы, теперь старенькие сми.
Ну и теперь углубимся в переход, и понимание сути проихошедшего.
Может выглядеть так, что гугл убил одну тему, породив другую. На деле же, гугл слегка пофиксил работу старой темы.
Раньше ты мог запустить просто свежий сайтик на дропе, может даже одностраничник, и начать выкачивать тонны. Сейчас же ( сюрприз), ты можешь поднять тупо директорию с нужным тебе контентом прямо внутри дропа, жирного сайта / сми. Т.е., по сути, ничего не изменилось, только подход. Ну и, само собой, некоторые факторы поменяли.
Т.е. теперь менять тематику сайта с нуля - не комильфо. Ты должен быть все тем же сайтом, но внезапно ставшим экспертным в какой-то еще доп. нише.
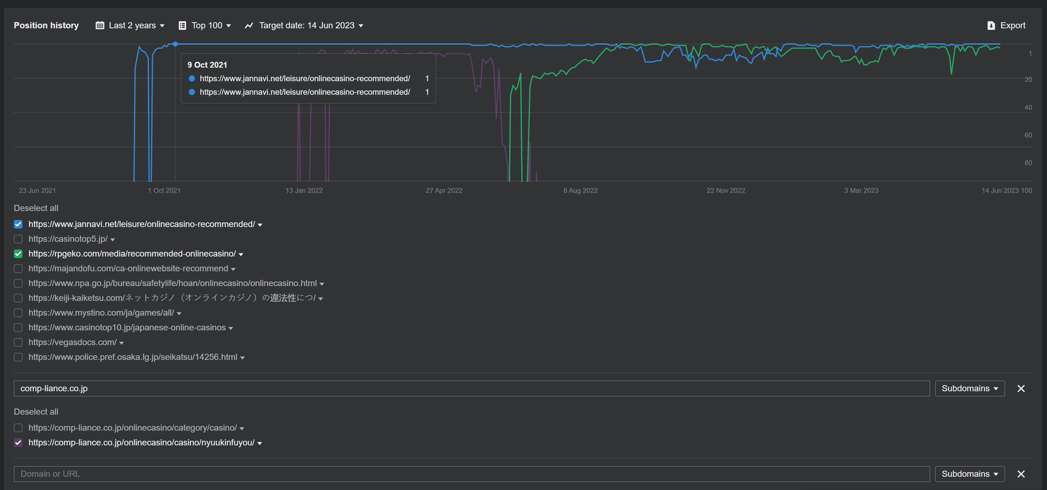
Для того, чтобы показать как это работает на практике - отправимся в сказочную Азию.
Япония
Здесь все по другому. Начиная от беспробельной письменности и странных тенденций в дизайне сайтов, заканчивая их подходами к SEO.
Для начала, хочу отдать почтение этому ГЕО, потому что это единственное ГЕО, где я увидел попытки оф сайта полиции (gov сайта) встать по запросу “online casino” в топ. И, знаете, они встали в топ-1, и сейчас все еще в топ-10 красуется страница, которая говорит, что ОНЛАЙН КАЗИНО - НЕЛЕГАЛЬНО, чем портит конверсии с любителей поскроллить пониже. Думаю, когда они стояли в топ-1 - конверт мощно падал у всей ниши :D

Так уж вышло, что дефолтные методы SEO в Японии были настолько специфичными, что мощно попали в тенденции последнего апдейта гугла.
А то, что сейчас делают сильные igaming команды в лице покупки секций / разделов жирных сайтов Японцы начали делать еще в момент взлета дропов (с 2021-го).
Давайте посмотрим, как это выглядит на практике:

Я сразу же выпишу фаворита для изучения: jannavi.net - основной сайт (по сути, игровая тематика - маджонг), https://www.jannavi.net/leisure/ - отдельная блоговая секция, https://www.jannavi.net/leisure/onlinecasino-recommended/ - эталонная топовая страница.
Исконно, по дефолту, чаще использовали директории /media/ и пошло это чуть раньше гемблы в японии по запросу “クレジットカード おすすめ” (рекоммендации кредитных карт) с текущей частоткой 111к. Если поверхностно поглядеть - то в веб архиве есть секции /media/ от января 2021-го (пример)
Когда началась эта вакханалия - чуваки на привычном методе работы в сумме подняли около 20 таких сайтов. В топе остались лишь три. Это не всегда были домены игровых тематик (хотя игровые заходили чаще), одно время в топе сидел и корп домен comp-liance.co.jp.
Эти ребята тогда заставили соснуть всех, даже серьезную iGaming SEO аффкомманду в лице RakeTech с их casinotop5.jp. Еще до того, как это становится мейнстримом в наши дни в виде упомянутого журнала outlookindia.com.
Кульминация
Японцы - гении? Факт. Но где еще устраивают крутую хуячечную, как не в ру / снг выдаче.
Всего лишь на статье за 353 рубля еще в 2020-м чел крепко держал топ-1 в закрепленном сниппете по запросу “промокод 1xbet”, легко давая прикурить таким топам, как спортс ру, рейтинг букмекеров,легалбет ))


Когда чел просек эту тему - таких публикаций в топе по запросу появилась несметная тьма. Потому, ты тоже можешь сорвать сделку в виде секции на популярном сайте сми)))
Занавес, мои любители горячих пирожков у дядюшки Бо.
Таким образом, все это великолепие абсурда слилось воедино, и теперь становится модным.
Итак, что мы имеем:
- То, что выглядит модным сейчас - на самом деле, работало в выдаче уже давно. Просто не в самой популярной выдаче (хотя и тир-1).
- Отсюда возникают вопросы - если пофиксили работу дропов с нуля в ревью, то и эта тема, как старая, не за горами к выгоранию? Ведь она работает по дате почти столько же, сколько и дропы, которые начинают резать.
- Гуглу похуй на авторитетность, тематику, гео конкретно твоего сайта. Жирное взрослое сми - похуй, автоматически эксперты в абсолютно любой тематике. Впрочем, гуглу просто похуй.
- Если внимательно смотреть в выдачу по тир-1 гео - почти не остается тематических сайтов-ревьюшников, которые в разрезе последних двух лет попадали в топ по хорошим запросам с частоткой хотя бы 2к+. Ваш топ сожрут такие “трастовые” площадки.
- Объективно, если ты одиночка, и запускаешь хороший ревьюшник на свежереге - тебе нужно минимум 4 года, чтобы начать получать хотя бы базовую видимость.
P.S: Сайты, указанные в статье, являются лишь единичными примерами. На самом деле, ситуация на порядок обширнее и является именно тенденциями в топе, а не парочкой примеров. Прямо таки проблемой.
Следящие за выдачей давно замечают, как на легке то один то другой СМИ-шный сайтик забивает верха. Покопавшись в потрохах выдачи, особенно не только гембловой, вы найдете не одного пожирателя outlookindia.com. Молодняк просто сжирается с говном.
Ваш Эйн
